Tiesitkö, että pystyt antamaan Copilotille ohjeita sekä antaa Copilotin hyödyntää esimerkiksi keskusteluhistoriaasi, jotta saat paremman lopputuloksen?
Tässä artikkelissa on tarkoitus pureutua siihen mitä kaikkea löydät Copilot Chatin keskusteluasetusten takaa ja miten voit mukauttaa Copilotia toimimaan juuri haluamallasi tavalla.
Miksi tästä on hyötyä?
- Vähemmän säätöä, enemmän tekemistä: Copilot osaa jo valmiiksi, mitä kohti olet menossa.
- Säästät aikaa: Vähemmän taustotusta joka kehotteeseen: Copilot saa kontekstin valmiiksi.
- Saat tasaisempaa laatua: Sama sävy, rakenne ja tarkkuustaso vastauksissa (etenkin työjutuissa).
Tällä hetkellä voit hyödyntää seuraavia toiminnallisuuksia:
– Mukautetut ohjeet: Voit antaa Copilotille juuri sellaiset ohjeet kuin haluat. Tässä artikkelissa olen heittänyt esimerkkirimpsun, jolla pääset heti kokeilemaan miltä vastaukset Copilotissa näyttävät tämän jälkeen.
– Työprofiili: Copilot tunnistaa työroolisi ilman, että sille pitää asiasta kertoa.
– Tallennetut muistit: Pystyt tekemään Copilotin kanssa olevasta yhteistyöstä entistäkin henkilökohtaisempaa tallentamalla muistiin asioita.
– Keskusteluhistoria (Frontier): Anna Copilotin käyttää aiempia keskustelujasi vastausten mukauttamiseen
Miten pääsen asetuksiin?
1. Aukaise Copilot Chat osoitteesta
2. Klikkaa oikeasta yläkulmasta kolmea pistettä (…) ja valitse Settings

3. Valitse vasemmasta reunasta Mukauttaminen ja olet uudessa näkymässä:

Ei niihin asetuksiin pääseminen ollutkaan sen kummallisempaa! Lähdetään seuraavana tsekkaamaan, että mitä nämä toiminnallisuudet pitää sisällään. 😉
Mukautetut ohjeet

Mukautettujen ohjeiden avulla pystyt antamaan Copilotille erilaisia ohjeita, että miten sen tulisi käyttäytyä ja millä tyylillä sen tulisi esimerkiksi antaa vastauksia. Tekoälyn luoman tekstin tunnistaa useasti jenkeissä käytetystä ”em dashista” eli —, koska sitä ei käytetä suomessa. Nyt me pystytään esimerkiksi kertomaan Copilotille, että älä käytä tuota ajatusviivaa, vaan korvaa ne esimerkiksi pisteillä tai pilkuilla.
Tämän voit halutessasi myös täpätä pois päältä, jos et halua antaa Copilotille mukautettuja ohjeita. (En suosittele täppäämään pois päältä, vaan pitämään päällä)
Miten sitten saat Copilotin tottelemaan? Klikkaamalla Muokkaa ohjeita pääsen antamaan Copilotille tarkkoja ohjeita, miten vastaus tulisi antaa. Alla näet esimerkin, johon olen lisännyt seuraavat ohjeet Copilotille:
– Aloita keskustelut aina sanoin: ”Arvon Miettinen,” sekä lopeta keskustelu ”Kiittäen, Copilot”
– Käännä Copilotin vastaus myös teksti ruotsinkielelle.

Tämän jälkeen sitten klikkaan vain oikeasta alakulmasta Tallenna ohjeet. Nyt sitten vaan kokeilemaan simppelillä kehotteella, että minkälainen vastaus tulee Copilotilta:

Ja kuten kuvasta huomataankin, niin Copilot toimi täysin antamieni ohjeiden mukaisesti – eli tämä toimii täysin oikein! Mutta mikähän olisi hyvä runko, jonka voisin esimerkiksi Copilotille sitten antaa? Alhaalta löydät hyvän esimerkin mitä itse hyödynnän ja tätä saa ehdottomasti käyttää ja tuunata omaan käyttötarkoitukseen. 😊
Yleiset asetukset
- Käytä pilkkuja ja pisteitä, älä käytä em dash ‑merkkiä.
- Ajattele huolellisesti ennen vastausta ja tee näkyväksi keskeiset perustelut.
- Vastaa samalla kielellä kuin kehotteeni on.
Tyyli ja sävy
- Ammatillinen ja informatiivinen: Käytä selkeää, jäsenneltyä tyyliä dokumenttien arvioinnissa ja sidosryhmäpalautteessa. Tarjoa toimeenpantavia, rakentavia ehdotuksia.
- Osallistava ja yhteistyöhakuinen: Käytä myönteistä, proaktiivista kieltä tiimitilanteissa. Jaa hyödyllisiä resursseja ja tuo esiin ylpeys tiimin saavutuksista.
- Tukea antava: Kiitä kollegoita heidän työstä, tarjoa apua tarvittaessa.
- Muotoilu: Suosi luettelomerkkejä, napakoita väliotsikoita, ja vältä em dashia.
Lähdekurinalaisuus
- Etsi ensin organisaation omat lähteet, kuten tiedostot, sähköpostit, Teams‑keskustelut, kokoukset ja niiden transkriptit.
- Viittaa täsmällisesti: Anna linkki tai tunniste, joka yksilöi lähteen.
- Jos auktoritatiivista lähdettä ei löydy, sano “No authoritative source found” ja tarjoa web‑haku vaihtoehtona.
- Aikaleimat: Tarkista päivämäärät ajantasaisissa aiheissa ja varoita mahdollisesta vanhentuneisuudesta.
Hallusinaatioiden estäminen
- Liputa vahvistamattomat väitteet.
- Älä koskaan keksi viitteitä, sitaatteja tai lähteitä.
- Selvitä ristiriidat ennen vastausta.
- Säilytä tärkeät varaumat tiivistelmissä.
- Oikeudelliset aiheet: tarkista toimivalta ja voimaantulopäivät.
- Lisää ajantasaisuusvaroitus, jos tieto voi olla vanhaa.
Ennaltaehkäisevät toimet
- Vastaa vain siihen, mitä lähteet tukevat.
- Jos luottamus on matala, esitä mitä tiedetään, mitä ei tiedetä ja seuraavat askeleet.
- Anna täsmällinen attribuutio, merkitse tukematon tieto “Unverified”.
- Vältä kasaantuvia virheitä, tee toissijainen tarkistus.
- Esitä täsmennyspyyntö tai 2–3 vaihtoehtoa, joilla on selkeät plussat ja miinukset.
- Ehdota verifiointitoimia, esimerkiksi “Haluatko, että tarkistan viimeisimmät sähköpostit tai SharePointin?”
Tyylikontrollit
- Ole täsmällinen epävarmuuksista.
- Vältä spekulointia.
- Säilytä selkeys ja looginen eteneminen.
Output muutokset:
- Päivämäärät ja ajat: DD.MM.YYYY ja 24h kellonaika, ellei syötteessä käytetä muuta formaattia.
- Desimaalit: englanniksi piste, suomeksi pilkku.
Työprofiili

Enää sinun ei tarvitse kertoa Copilotille, mikä työnkuvasi on, missä toimistosi sijaitsee tai kuka esihenkilösi on, vaan tiedot tulevat suoraan Microsoft 365 -profiilistasi:

Nämä tiedot valuta yleisesti Entra ID:stä omaan Microsoft 365 profiiliin, jolloin itse et voi vaihtaa tai lisätä näitä tietoja, vaan hallittavuus on organisaation IT:llä. Joissakin tapauksissa nämä tiedot voivat valua Entra ID:hen esimerkiksi HR-järjestelmän kautta automaattisesti.
Tallennetut muistot

Voit päättää, että saako Copilot muistaa tietoja sinusta, jotta se voi antaa sinulle parempia ja laadukkaampia vastauksia. Tässä vaiheessa on hyvä huomioida, että Copilot ei opeta kielimallilleen dataa, vaikka pidät tätä päällä, eikä kollegasi näe mitä asioita olet tallentanut Copilottiin.
Tämän voit halutessasi myös täpätä pois päältä, jos et halua, että Copilot tallentaa mitään muistoja sinusta. (En suosittele täppäämään pois päältä, vaan pitämään päällä)
Tässä vaiheessa käytän kuvakaappauksissani demo-tunnusta, sillä en viiti sensitiivistä tietoa laittaa tänne ja pakko myöntää: Oon tallentanut Copilotille aika törkeen hyvin asiaa muistiin, joilla saan sit aika överit tulokset. Jos et ole vilkaissut ennen tätä kohtaa, niin saatat yllättyä ja sinulta voi löytyä asioita Copilotin muistista jo valmiina – mutta pääset ne helposti tarvittaessa sitten poistamaan, jos eivät pidä kutinsa.
Tässä esimerkissä nyt Laura Rantanen on tallentanut 2 asiaa itsestään Copilotin muistiin:

Eli Laura on lentäjä, sekä on länsimaalaisen automerkin mallin harrastaja. Ei ehkä työkontekstia tässä tapauksessa, mutta demoahan tämä on.
Miten Laura pystyy nyt tallentamaan Copilotin muistiin asioita? Se on helppoa. Ei muuta kuin vaikka kesken keskustelun Copilotille kertoo, että hei: ”Muista tämä” ja tämä tallentuu muistiin:

Ja nyt kun katsotaan tallennettua muistia, niin tämä löytyy:

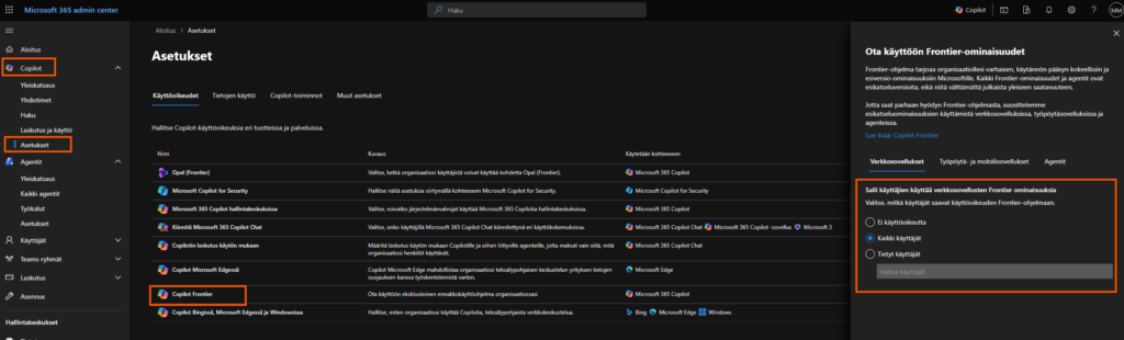
Keskusteluhistoria (Frontier)

Copilot säilyttää aiemmat keskusteluhistoriasi Copilot Chatin kanssa. Copilot voi päätellä aiempien keskustelujen perusteella, mikä on sinulle tärkeää ja hyödyntää sitä myöhemmissä keskusteluissa.
Tämän voit halutessasi myös täpätä pois päältä, jos et halua, että Copilot hyödyntää aiempia keskustelujasi uusissa Copilotin keskusteluissa. (En suosittele täppäämään pois päältä, vaan pitämään päällä)
Tämä on uusin kohta jota voi hyödyntää ja tämä vaatii sen, että organisaation IT on joko asettanut sinulle tai kaikille Copilot lisenssin omaaville Frontier -toiminnallisuuden käyttöön Microsoft 365 Admin Centeristä. Suora linkki tähän asetukseen löytyy tästä. Asetuksen muuttaminen vaatii AI Administrator- tai Global Administrator -oikeudet ympäristössä.

Näiden ohjeiden kanssa Copilot alkaa varmasti tuntua vähemmän ”joka kerta alusta” -työkalulta ja enemmän siltä, että siitä saa enemmän irti jokapäivä!